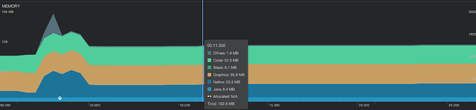
对比 2.2.2 和 2.4.2 测试了一下, 在 android 上看数据,感觉加载图片的内存还是两份, loaddir 方式加载
看你的对比数据,貌似2.4.2和2.2.2内存上差不多?没看出明显区别
我想知道,加载图片以后, native 增加的那部分内存可以释放掉吗?
设置 cc.CLEANUP_IMAGE_CACHE = true,也不行么?
打包 android, 默认 main.js 里面就设置了,cc.CLEANUP_IMAGE_CACHE = true,但是 native 部分还是很大
我们测一下,方便给个demo么?感谢
测试,多做几次强制垃圾回收能降下来一些,之前没有调用过垃圾回收,以为会自动释放呢

