dynamicAtlasManager问题 官方看过来

使用dynamicAtlasManager之前


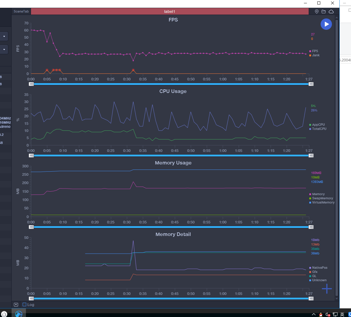
使用dynamicAtlasManager之后
没什么内容就是图片
500多个单位吧…
版本是2.2.2
最关键的fps 为什么 上涨了…

顶下哦111111

另外 CPU 确实是有下降的

图片不是很清晰,你是说合批后帧数降低了吗?按照这个优化,帧数应该是要涨上去的,可否看下2.3.3的测试效果?

我看了下 2.3.3 好像 没有变弱 但是 也没提升


波动的时候是 纹理 进行了替换 换成了 动态纹理

顺便送你个demo

dynamicAtlasManager-master-master.rar (1.3 MB)
测试按钮 多点一次 就是 多280个结点
点上门两个按钮 就替换纹理了
版本 2.3.3

怎么开启合批啊。我也是2.2.2,开了会报错。

在报错的js地方加入cc.