
creator版本是2.4.3
重现步骤:新建一个空的工程,创建一个空的场景,放置一个带cc.Sprite组件的节点
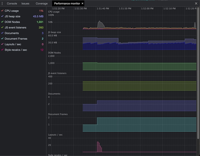
结果:打开chrome的任务管理器,GPU process中的CPU就达到500%以上,但不管显示再多的节点,使用再多的组件,CPU都不会再大了。
只有这台电脑(经过测试,公司的两台I5的MAC,并且系统都是Monterey都有这个问题,我下面回贴了,怕大家没看,这里再写下),并且只有chrome浏览器会,但是chrome浏览器不管看别的任何网站都是OK的
尝试解决的方法(全部无效):
1)将sprite节点尺寸设置为12872,CPU大概300%
2)将sprite节点尺寸设置为12872,scale设置为10,10,CPU还是500%以上
3)设置帧率为30,CPU依然500%,设置帧率为10,CPU大概270%,设置帧率为1,结果CPU就正常了
4)使用Label测试,但发现,只要文字够多,尺寸达到500*500,CPU就会超过500%
5)尝试修改sprite的effect文件,在两个main中,随便一个的入口处加个return ;CPU就正常了,当然,这就不会渲染了
6)编译的时候,去掉webview模块,结果还是一样
7)将renderMode改为0,1,2全部测试一遍,结果还是一样
8)测试过的引擎版本:2.2.3,2.4.3,2.4.9都是这样的
搞了好久,实在不知道怎么办,麻烦官方大大看看



