3,X 原生spine的高CPU问题

前面解决了websocket的高cpu占用。

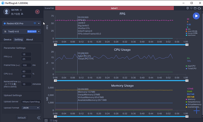
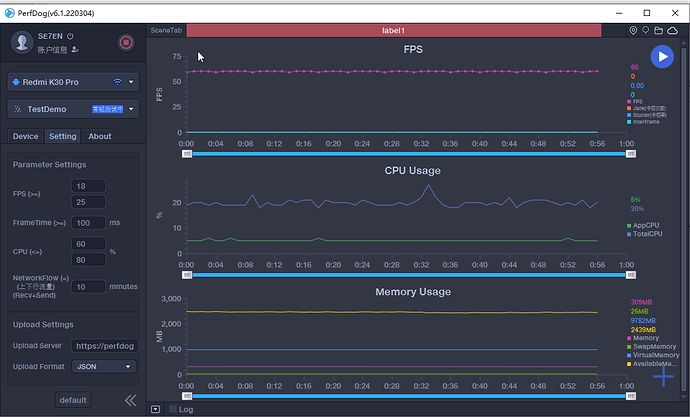
接着就是spine的高cpu占用。分别测试了2.4.8和3.3.2,相同的动画内容,3.X的占用是2.X的double,double!

各种排查,论坛。
其中找到这篇

我在3.X原生上耗了快半年了,项目马上要上线了,现在面临综合指标测试。如果指标达不到。我就去降级去2.4.8吧。。
至少性能跟的上。
也没用到3D多少内容。重2D,少3D,外加透视内容,重spine。

这里问下spine的cpu占用还有出路吗?

测试中没有一行代码,就5个spine动画
2.4.8截图

3.3.2截图

为了上线,拜拜 3.X

1赞

帮你顶下吧 让官方的人看下

顶一顶,一样的需求。

最后来顶一次。。
明天就确定是否降级到2.X了 。。

我也要退回2.x了,发热受不了了