分享一个渣效率shader,用来画云雾的,我本来以为没啥问题,结果用了微信的云测试才发现,高端机都没问题,但是低端机和一些中端机打开就是个位数帧率。但是看来看去,我也实在是不知道还能咋优化,求指点
代码很简单,就是用perlin噪声几个频率加起来模拟云雾,在shader里类似的调用就行了
我本以为这个shader应该不会慢,但是测试发现这几行调用加上就直接卡废了
测试结果如下(vivo X9):
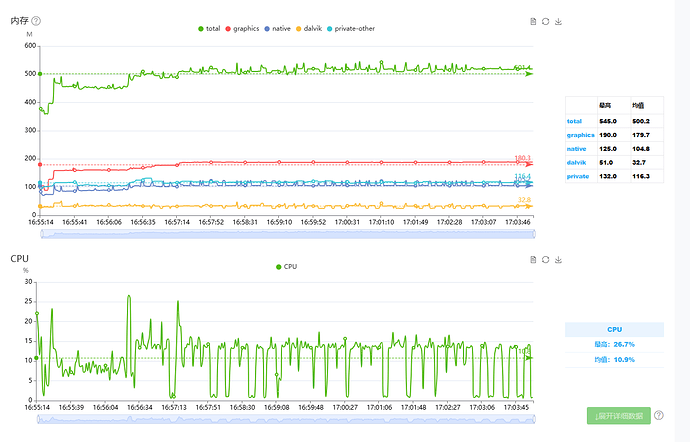
最开始一两秒是加载界面还好,一进入游戏就不行了,但是CPU内存DC都还好吧
也欢迎实际测试

分享一个渣效率shader,用来画云雾的,我本来以为没啥问题,结果用了微信的云测试才发现,高端机都没问题,但是低端机和一些中端机打开就是个位数帧率。但是看来看去,我也实在是不知道还能咋优化,求指点
也欢迎实际测试

建议噪声图+uv扰动
同意楼上 换噪声图
感谢各位!之前就没想起来用纹理
我去试试