- Creator 版本:3.8.3
- 目标平台:ios
- xcode版本: 15.4
- macos版本: 14.6.1
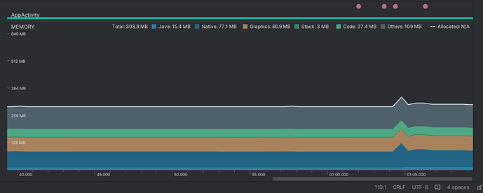
安卓端使用内存情况!!
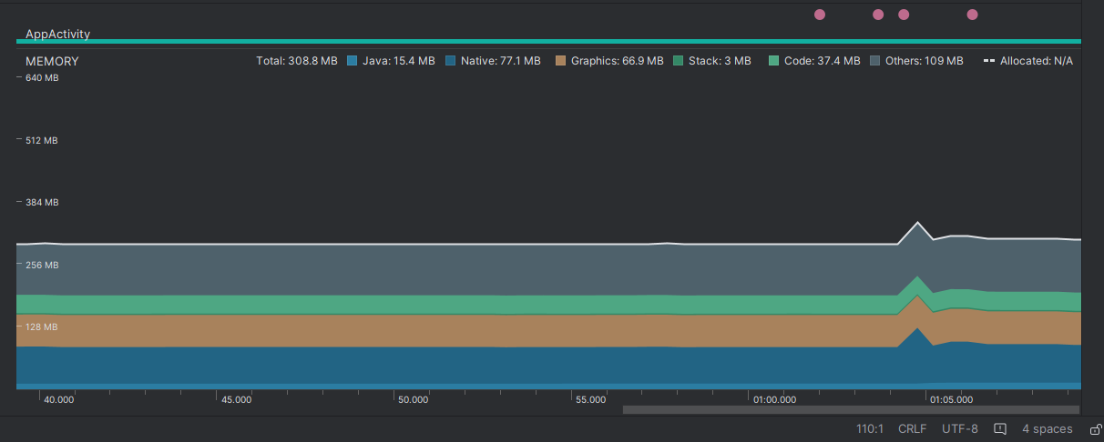
苹果端使用内存情况!!
游戏是新开发的3D游戏。之前一直使用2.x 开发。。后面看说3.8 支持比较好。就决定使用3.8.3来开发游戏了。经过几个月开发后,发现苹果使用的内存为什么比安卓高那么多。。。现在图上使用的内存对比是还没真正进入游戏开始玩的时候。只是在大厅的内存使用对比。 ,大厅使用了比较多的2d和spine 动画。。3d 只有一两个模型。。进入游戏有。开始玩内存直接飙升到1.6以上。 有时候还超过1.9 进程就ios 强行关闭了。。。
ios端还开启了 macro.CLEANUP_IMAGE_CACHE = true; DynamicAtlasManager.instance.enabled = false; 都没效果。现在很急。有懂原因请告知一下。折腾了很多天了。


