做 Cocos 项目最怕老板问:“为什么这游戏在低端机上又卡又崩?” 查了半天代码,最后发现是美术塞了张没压缩的 8K 贴图… 
为了保住头发,我自研了这款 Cocos Profiler 。
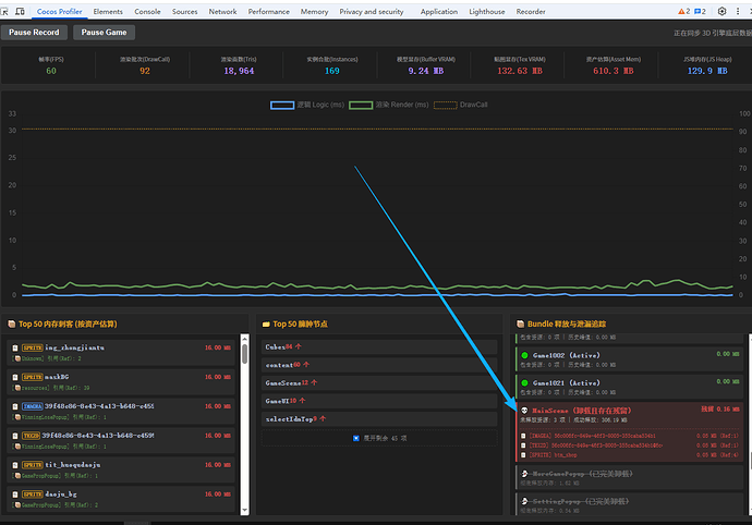
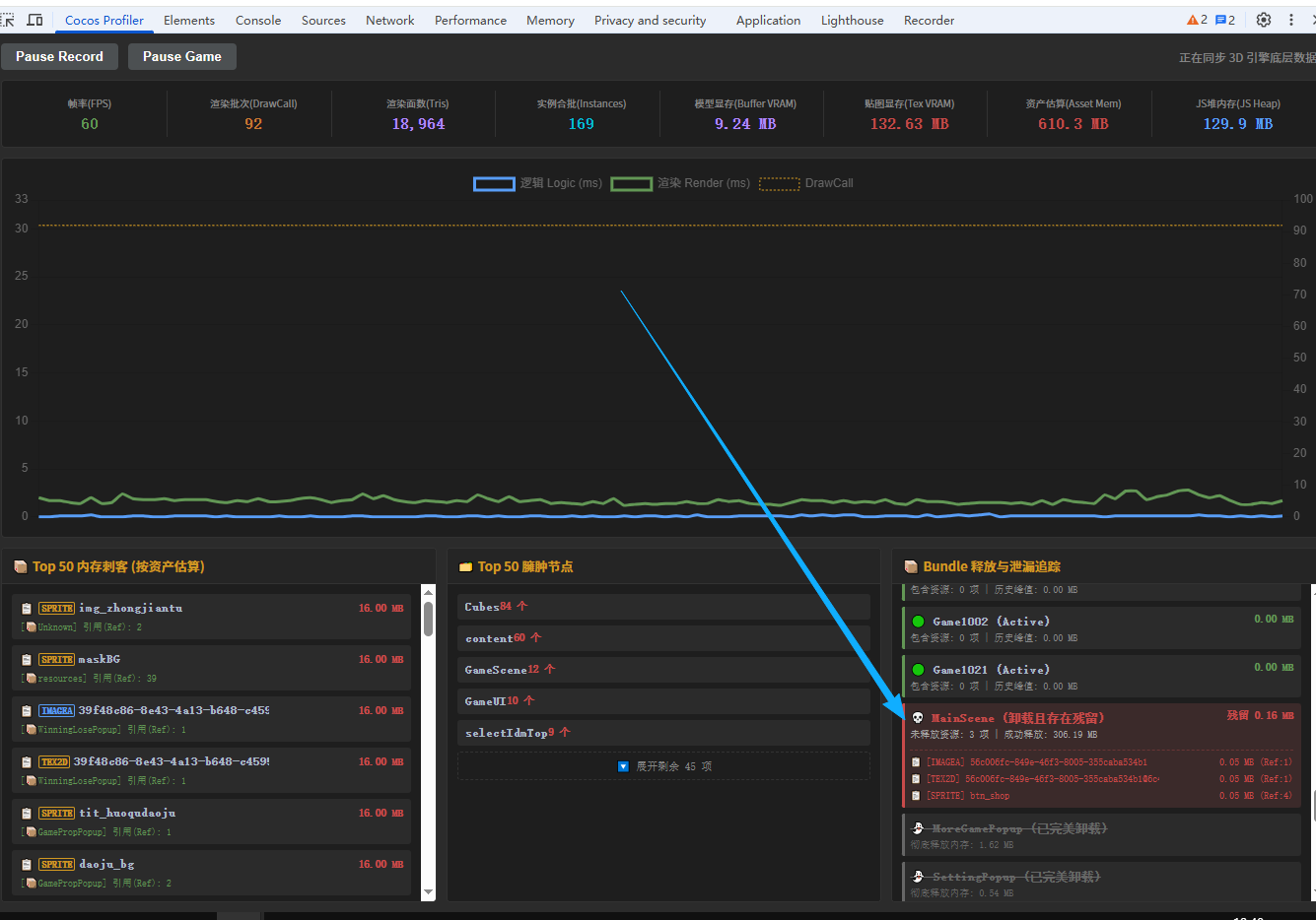
可视化图表 :像看股票一样看性能曲线。
资产排队枪毙 :按内存占用排序,谁占空间删谁。
原生集成 :直接集成在 Chrome 控制台,不用在项目里写任何 Debug 代码。
核心功能亮点:
-
实时 3D 数据透视 :不仅仅是 FPS,实时监测 Buffer VRAM(模型缓冲) 和 Tex VRAM(贴图显存) 。
-
内存刺客追踪 :Top 50 资产估算排行榜,一眼定位那个 4096 的“大宝贝”。
-
臃肿节点扫描 :自动抓取当前场景中最“胖”的节点,优化层级不再抓瞎。
-
Bundle 释放监控 :实时追踪 Bundle 生命周期,泄露一眼便知。
-
视频预览地址
https://www.bilibili.com/video/BV17aA6zeEyy/?vd_source=bfe7c6d21496c494a8806a568fb6fb85
目前商店审核中! 如果你也受够了手动算 DrawCall,欢迎进群/关注,发布后第一时间分享安装包! (顺便征集一下大家最想要的功能,评论区见
)
- qq群 744797645







